
Missing People Sweden is is digitising its case flow
Case management with a focus on quality and integrity
Missing People Sweden faced the challenge of ensuring its data quality in connection with the Data Protection Regulation coming into force. It is important to start a search party quickly. This requires a system that provides the necessary support and that the data quality is sufficiently high. Missing People Sweden chose a case management system based on Open Source to solve these challenges. Therefore, Missing People Sweden is digitising its case flow
Background
Missing People Sweden (MPS) actively supports relatives and police by publishing wanted notices and organizing searches for missing persons. Each year, about 8,000 people disappear in Sweden, and MPS handles around 600 reports, many resulting in search parties. Founded in 2012, MPS has relied on sponsor contributions from the start to fund its activities. Since 2017, MPS has operated as a 90-account organization under Swedish Fundraising Control’s supervision.
MPS receives notifications from relatives via their on-call service. They ensure the quality of reporting to both relatives and the police. This process verifies that no obstacles exist for publishing a wanted list or organizing a search party. Until 2018, teams used closed Facebook groups for communication and shared sensitive information with the task force by phone.
Need
With the imminent GDPR, MPS reviewed its routines, including systems, telephony, and manual paper-based processes. Other key drivers included information security, accessibility, consistency in regional processes, and maintaining high data quality. In 2018, MPS started developing a case management system to address these needs effectively.
Solution
IT Informa proposed a solution using Easy Redmine, an open-source platform with robust features. Easy Redmine includes a workflow engine, a comprehensive help desk module, configurable input fields, GDPR support, and a statistics function. It integrates with Active Directory and offers additional options such as mail, WebDAV, WebCal, REST API, and proprietary systems.
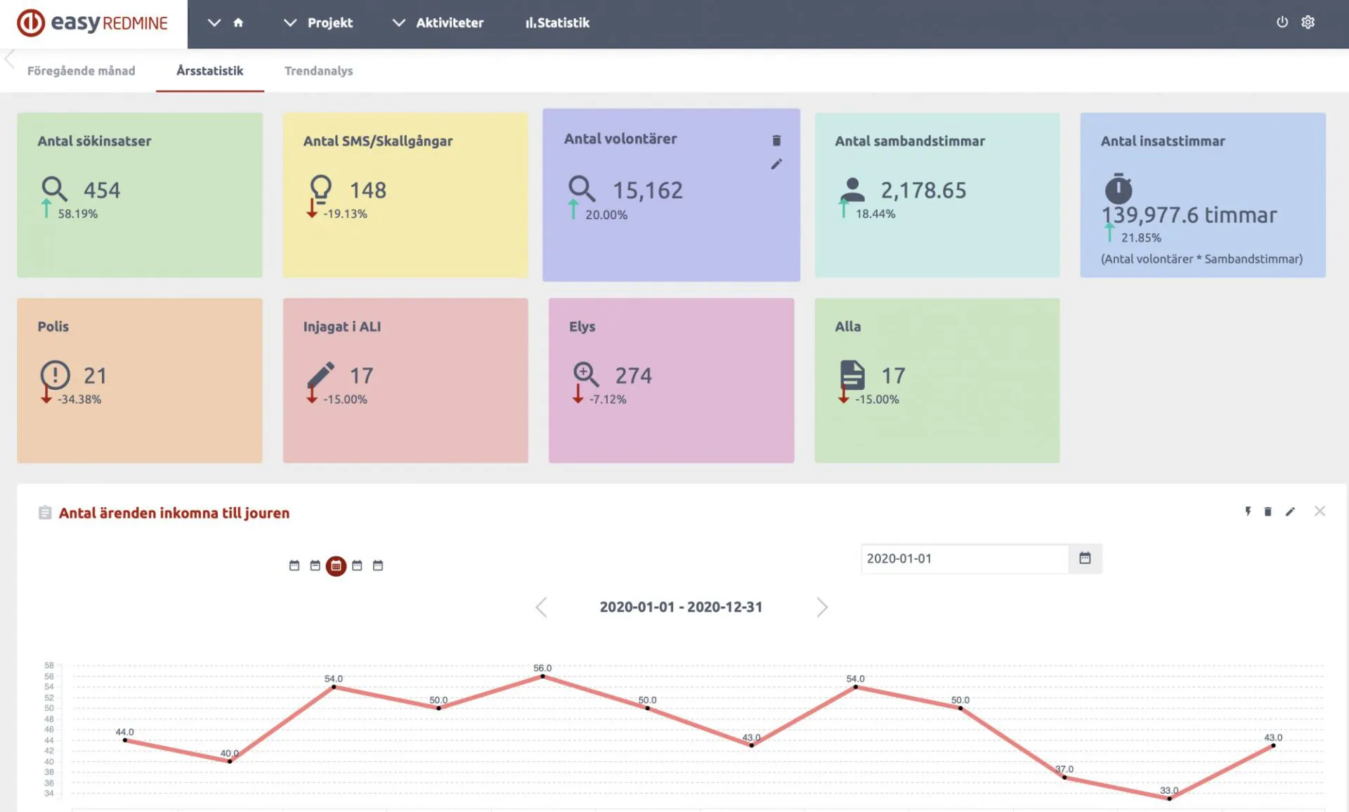
The solution provides a complete case management system, storing all case-related documentation, including notifications, interviews, public tips, media, and reports. MPS can use the interface to extract statistics and generate police reports efficiently.
Result
During a couple of months, IT informa assisted with help regarding the platform, including installation, setup, configuration, adaptation and training. IT Informa collaborated with MPS volunteers to design information acquisition flows, ensuring the solution fully supported existing work processes.
Today, the enhanced work process improves information control and strengthens the trust of police and other partners in MPS. To protect sensitive information, the system includes high-level authorization, two-factor authentication, and GDPR-compliant processes for anonymization and deletion.
The solution’s report generator creates detailed police reports whenever requested. Data in Easy Redmine also serves as the foundation for internal statistics, supporting business planning and responding to journalist inquiries.
As users discover new possibilities in the solution, administrators can easily update and add flows and fields for information collection.
Tabs organize the case information, and fields are fully configurable to meet specific needs.
Analysis
The streamlined flow of information has given MPS improved control over their data. This, in turn, has contributed to the trust that the police and other partners have in MPS. The system manages sensitive information with a high authorization level, ensuring only designated resources access it. GDPR-compliant processes for anonymization and deletion are also correctly implemented.
With the right person accessing the right information at any time, lead times to action have shortened significantly. This improvement greatly enhances the chances of finding a missing person alive.
Statistics are invaluable help for analyzes and planning of preparedness
